Echtzeit-Reports mit Microsoft
Power BI:
Sparen Sie Zeit und holen Sie den maximalen Mehrwert aus Ihren Daten
Das Erstellen von Reports kann oft mühsam
und zeitaufwändig sein. Mit der Verknüpfung von PROPLAN und Microsoft Power BI können wir Ihre Arbeit jetzt erheblich erleichtern!
Wo Sie vielleicht heute stehen
Wie sich das mit Power BI ändern könnte
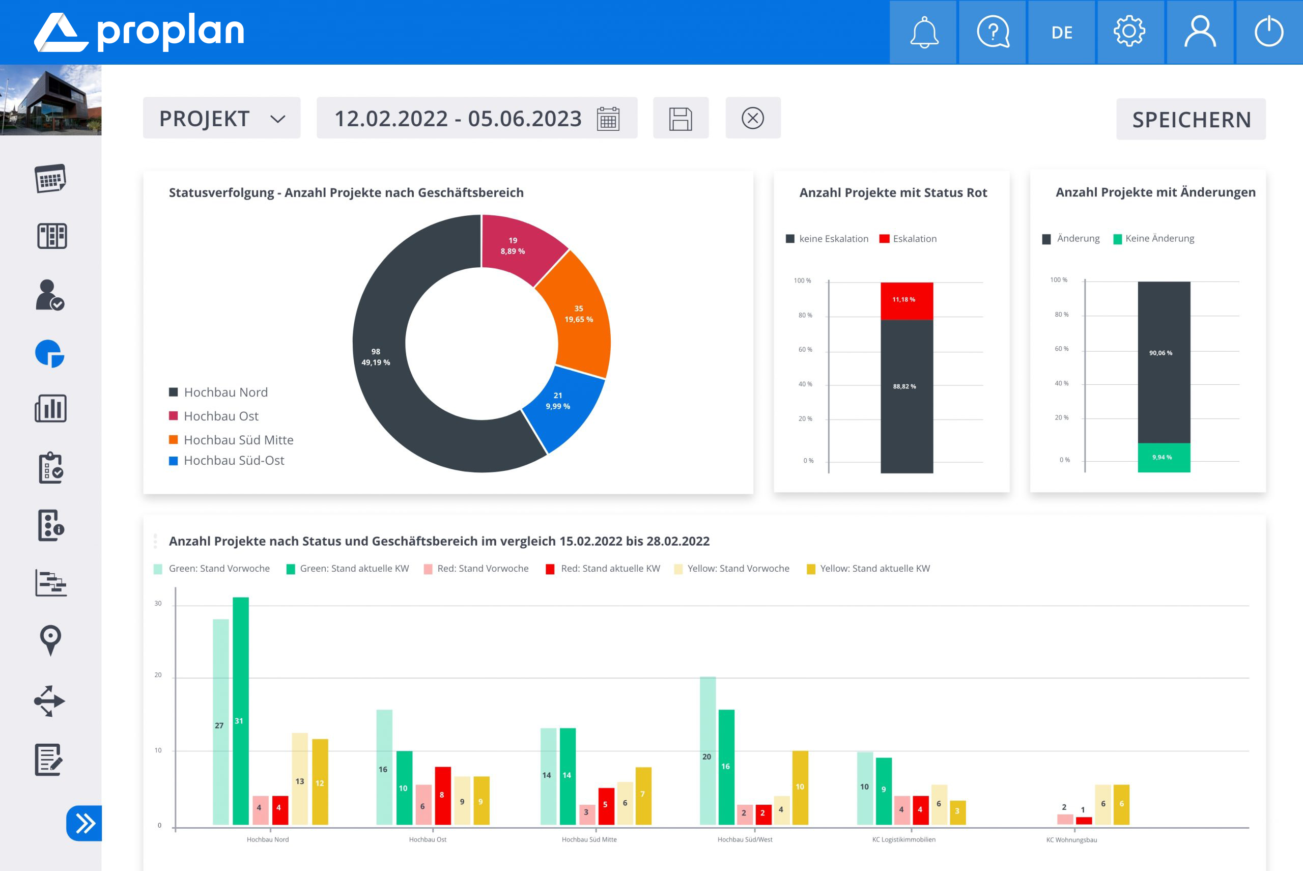
Die Reporting-Landschaft in Ihrem Unternehmen ist möglicherweise heterogen und unübersichtlich? Sie und Ihre Mitarbeiter verlieren viel Zeit durch das mühsame, manuelle Erstellen von Reports in diversen Systemen? Dann ist Microsoft Power BI die optimale Lösung für Sie. Power BI führt alle relevanten Daten aus verschiedenen Quellen zusammen - völlig automatisiert und in Echtzeit. So können Sie zusammen in Ihrem Team beeindruckende Reports erstellen. Gewinnen Sie Zeit und generieren Sie den maximalen Mehrwert aus Ihren Daten.
Nutzen Sie schon PROPLAN, unser Multiprojekt-Management Tool?
Gute Nachrichten: Wir integrieren Power BI in Ihre gewohnte PROPLAN Benutzeroberfläche. So entsteht kein Einarbeitungsaufwand und Sie können sofort loslegen.
Jetzt direkt einen Termin mit uns vereinbaren
Nutzen entlang der Wertschöpfungskette -
Warum Sie mit uns zusammenarbeiten sollten
Erfassung der Ist-Situation sowie Ihrer Anforderungen zusammen mit unseren Power BI Experten
Interdisziplinärer Austausch in einem Netzwerk aus Reporting- und Branchenspezialisten
Erstellung einer individuellen Reporting-Umgebung in Microsoft Power BI, welche Sie umfassend testen können
Multi-Projekt-Management und ganzheitliches, automatisiertes Reporting in einem System (Single Source of Truth)
Entscheidungsrelevante real-time Informationen zu einzelnen Projekten sowie zum gesamten Portfolio
Unmittelbarer Einsatz durch pragmatische, konfigurierbare Lösung sowie geringe Produkteinführungszeiten
Minimaler Reporting-Aufwand bei maximalem Mehrwertgewinn aus Ihren Daten
Aufbau von internen Kompetenzen und Know-How für die Arbeit und eigenständige Anpassungen im Reporting-Tool
Einsparungen von bis zu 120 Arbeitsstunden pro Woche pro 10 „Datenexperten“ (IDC 2018)
Was ist Power BI und wie funktioniert es?

Haben Sie Fragen?
Wir freuen uns, Ihnen die Vorteile von Microsoft Power BI persönlich zu erläutern. Zögern Sie nicht, uns zu kontaktieren. Rufen Sie uns an oder schreiben Sie uns eine Nachricht, um einen Beratungstermin zu vereinbaren.
Wie können wir Ihrem Unternehmen helfen?